Giám sát thời gian hoạt động
& Trang trạng thái

Giải pháp giám sát dễ dàng và đáng tin cậy.

  • tích hợp thông báo 6
 
Theo dõi thời gian hoạt động của trang web, máy chủ và cổng của bạn một cách dễ dàng.
Theo dõi các công việc Cron của bạn và đảm bảo rằng chúng thực sự đang chạy.
Giám sát ngày hết hạn của tên miền và chứng chỉ SSL.
Nhận thông báo khi DNS của tên miền của bạn thay đổi, theo dõi dễ dàng.
Ảnh chụp màn hình của trang giám sát thời gian hoạt động của ứng dụng
Ảnh chụp màn hình của trang giám sát nhịp tim ứng dụng
Ảnh chụp màn hình của trang danh sách tên miền ứng dụng
Ảnh chụp màn hình của trang giám sát DNS trong ứng dụng
 

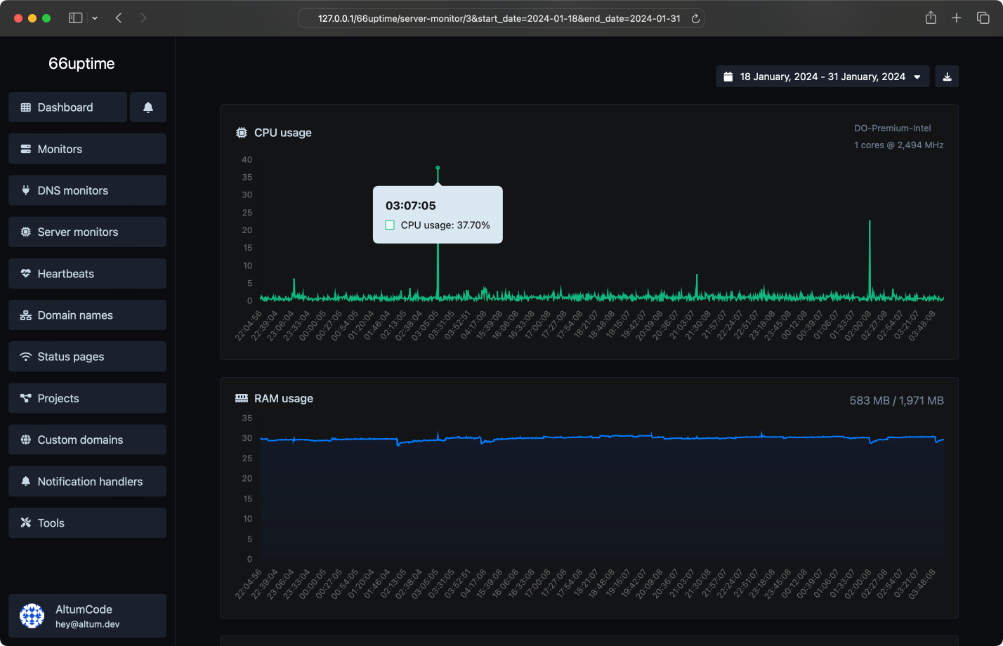
Giám sát máy chủ

Theo dõi tài nguyên của bạn trên các máy chủ Linux.

Sử dụng và tải CPU
Sử dụng RAM
Sử dụng đĩa
Cảnh báo sử dụng tùy chỉnh
Ảnh chụp màn hình của trang giám sát máy chủ ứng dụng
 

Sự cố

Nhận thông báo ngay lập tức khi kiểm tra thất bại.

Kích hoạt kiểm tra thất bại tùy chỉnh
Nhiều kênh cùng một lúc
Hiểu lý do tại sao nó thất bại
Để lại ghi chú cho các sự cố
Ảnh chụp màn hình của trang giám sát sự cố ứng dụng
 

16 công cụ hữu ích

Công cụ tiện ích web. Nhanh chóng, đáng tin cậy và dễ sử dụng.

Tra cứu DNS

Tìm các bản ghi DNS A, AAAA, CNAME, MX, NS, TXT, SOA của một máy chủ.

Tra cứu IP

Lấy thông tin IP gần đúng.

Tra cứu SSL

Lấy tất cả các chi tiết có thể về chứng chỉ SSL.

Tra cứu Whois

Lấy tất cả các chi tiết có thể về một tên miền.

Ping

Ping một trang web, máy chủ hoặc cổng.

Trình trích xuất văn bản trang web

Trích xuất tất cả văn bản của một trang web từ mã nguồn của trang.

Trình kiểm tra TTFB

Xác minh thời gian đến byte đầu tiên của bất kỳ trang web nào.

Trình kiểm tra kích thước trang web

Kiểm tra tổng kích thước của một trang web, bao gồm tất cả các tài nguyên, để phân tích hiệu suất.

Trình kiểm tra thẻ meta

Lấy và xác minh các thẻ meta của bất kỳ trang web nào.

Trình kiểm tra lưu trữ trang web

Lấy nhà cung cấp dịch vụ lưu trữ web của một trang web nhất định.

Tra cứu tiêu đề HTTP

Lấy tất cả các tiêu đề HTTP mà một URL trả về cho một yêu cầu GET thông thường.

Trình kiểm tra HTTP/2

Kiểm tra xem một trang web có đang sử dụng giao thức HTTP/2 mới hay không.

Trình kiểm tra bộ nhớ cache của Google

Kiểm tra xem URL có được Google lưu vào bộ nhớ đệm hay không.

Trình kiểm tra chuyển hướng URL

Kiểm tra chuyển hướng 301 & 302 của một URL cụ thể. Nó sẽ kiểm tra tối đa 10 lần chuyển hướng.

Tra cứu IP ngược

Lấy một địa chỉ IP và thử tìm kiếm tên miền/máy chủ liên quan đến nó.

Trình kiểm tra Brotli

Kiểm tra xem một trang web có đang sử dụng thuật toán nén Brotli hay không.

 
Chúng tôi đã thực hiện 8,026 kiểm tra cho tổng số 1 màn hình.

Chúng tôi cũng lưu trữ 1 trang trạng thái.
 
Ảnh chụp màn hình của tính năng ping máy chủ trong ứng dụng
Nhiều địa điểm
Chúng tôi kiểm tra màn hình của bạn từ nhiều địa điểm trên khắp thế giới.
Ảnh chụp màn hình của tính năng yêu cầu HTTP tùy chỉnh trên ứng dụng giám sát
Yêu cầu HTTP tùy chỉnh
Phương thức yêu cầu, nội dung yêu cầu, xác thực cơ bản & tiêu đề yêu cầu tùy chỉnh.
Ảnh chụp màn hình của tính năng phản hồi HTTP tùy chỉnh trên ứng dụng giám sát
Phản hồi HTTP tùy chỉnh
Đặt và mong đợi một phản hồi nhất định từ các màn hình của bạn.
Ảnh chụp màn hình của tính năng cảnh báo email trong ứng dụng
Thông báo email đẹp mắt
Nhận thông báo ngay lập tức khi các dịch vụ bạn theo dõi tăng hoặc giảm.
 

Nhận thông báo một cách dễ dàng

Vô số tích hợp thông báo cho mọi nhu cầu của bạn.

Email
Webhook
Slack
Discord
Telegram
Microsoft Teams
Hệ thống API

Nhà phát triển sẵn sàng

Hệ thống API đầy đủ tính năng và dễ sử dụng cho các nhà phát triển.

Trình giám sát thời gian hoạt động
Giám sát DNS
Giám sát máy chủ
Nhịp tim
Tên miền
Trình xử lý thông báo
Tài liệu API
curl --request POST \
--url 'https://on.thuanqt.com/api/monitors' \
--header 'Authorization: Bearer {api_key}' \
--header 'Content-Type: multipart/form-data' \
--form 'name=Example' \
--form 'target=https://example.com/' \
 
Chọn gói phù hợp với bạn và ngân sách của bạn.

Giá cả đơn giản, minh bạch.

Free
Không giới hạn màn hình
Địa điểm ping 0
nhịp tim Không giới hạn
Không giới hạn tên miền
Trình giám sát DNS 0
0 máy chủ giám sát
Lưu trữ dữ liệu Không giới hạn
thống kê lưu giữ trang trạng thái Không giới hạn
Nhiều trình xử lý thông báo
Truy cập API
các tính năng xuất 0
Không có quảng cáo
 

Bắt đầu

Theo dõi thời gian hoạt động của máy chủ của bạn & hiển thị số liệu thống kê của chúng trên một trang trạng thái.